板框压滤机-污泥脱水/固液分离-山东群铄环保科技有限公司
自有工厂 支持定制

配备先进的加工设备及完善的售后服务

全国24小时服务热线:

13280113988
河南某某某工程机械公司

产品分类

Product classification

全国24小时服务热线

13280113988
联系人:马经理 邮箱:1532350945@qq.com 手机:13280113988 地址:山东诸城
  • 板框压滤机
板框压滤机

报价:

全国24小时服务热线:

13280113988
产品详情
设备简介:
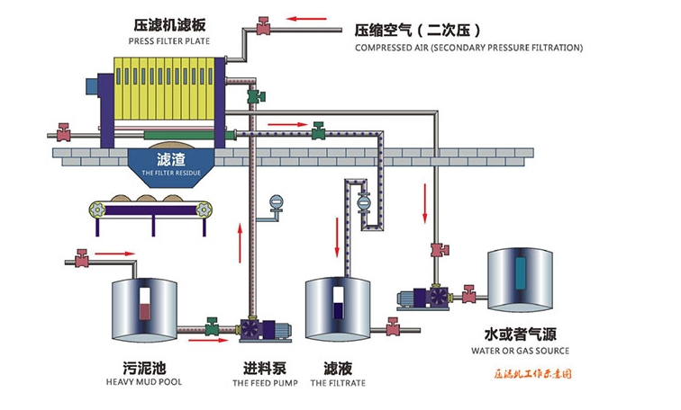
板框压滤机是一种间歇式固液分离设备,在输料泵压力作用下,将料液松紧各滤室,通过过滤介质,将固液分离。具有过滤推动力大、滤饼的含固率高、滤液清澈、固体回收率高、调理药品消耗量上等优点。
工作原理:
板框压滤机用于固体和液体的分离。与其它固液分离设备相比,压滤机过滤后的泥饼有更高的含固率和优良的分离效果。固液分离的基本原理是:混合液流经过滤介质(滤布),固体停留在滤布上,并逐渐在滤布上堆积形成过滤泥饼。而滤液部分则渗透过滤布,成为不含固体的清液。

随着过滤过程的进行,滤饼过滤开始,泥饼厚度逐渐增加,过滤阻力加大。过滤时间越长,分离效率越高。特殊设计的滤布可截留粒径小于 1μm 的粒子。压滤机除了优良的分离效果和泥饼高含固率外,还可提供进一步的分离过程:在过滤的过程中可同时结合对过滤泥饼进行有效的洗涤,从而有价值的物质可得到回收并且可以获得高纯度的过滤泥饼。


全国24小时服务热线

13280113988

联系方式· Contact

联系人:马经理

手机:13280113988

邮箱:1532350945@qq.com

地址· Address

山东群铄环保科技有限公司

公司地址:山东省诸城市龙都街道

二维码

扫一扫联系我们

Copyright © 2024 山东群铄环保科技有限公司   备案号: 鲁ICP备2024066860号 营业执照公示
在线客服
Powered by YXcms 2012-2014 yxms.net Inc.